Uso della valutazione: Guida completa alla valutazione delle applicazioni con la modernizzazione di GitHub Copilot per Java

Questa guida completa illustra le funzionalità di valutazione avanzate nella modernizzazione di GitHub Copilot per ottimizzare il valore del processo di valutazione della modernizzazione delle applicazioni.

La valutazione delle applicazioni è un primo passaggio fondamentale nel percorso di modernizzazione. Questo articolo illustra il flusso di lavoro di valutazione completo per facilitare l'uso efficace dei report di valutazione, la configurazione delle valutazioni per diversi scenari e la gestione dei dati di valutazione durante il processo di modernizzazione.

Le funzionalità principali includono:

  • Più report per esecuzione: ogni esecuzione di valutazione genera un report indipendente. È possibile accedere ai report precedenti dall'elenco dei report, in modo da tenere traccia della cronologia delle valutazioni e confrontare i risultati nel tempo.
  • Due voci di valutazione per scopi diversi: la modernizzazione di GitHub Copilot offre due modi per avviare una valutazione:
    • Valutazione consigliata: avviare rapidamente una valutazione selezionando i domini consigliati senza la configurazione manuale.
    • Valutazione personalizzata: configurare proprietà di valutazione specifiche per personalizzare l'analisi in base alle esigenze esatte.

La valutazione consigliata offre un modo semplificato per avviare una valutazione senza configurazione manuale. Questo approccio è ideale quando si vuole valutare rapidamente l'idoneità dell'applicazione per scenari di migrazione comuni.

Per eseguire una valutazione consigliata, seguire questa procedura:

  1. Selezionare Avvia valutazione o Apri dashboard di valutazione nella sezione Avvio rapido del riquadro di modernizzazione di GitHub Copilot.
  2. Selezionare Valutazione consigliata.
  3. Selezionare i domini da valutare nell'elenco delle opzioni consigliate. Ogni dominio rappresenta uno scenario di migrazione comune con impostazioni preconfigurate.
  4. Selezionare OK per avviare la valutazione.

Screenshot di Visual Studio Code che mostra l'interfaccia di valutazione consigliata per la modernizzazione di GitHub Copilot con le opzioni di selezione del dominio.

Al termine della valutazione, il processo genera un nuovo report e lo aggiunge all'elenco di report. È possibile visualizzare il report selezionandolo dall'elenco.

Valutazione personalizzata

La valutazione personalizzata consente di personalizzare l'analisi della valutazione in base alle esigenze di migrazione specifiche. Usare questo approccio quando è necessario un controllo granulare sulla configurazione della valutazione.

Per configurare ed eseguire una valutazione personalizzata, seguire questa procedura:

  1. Selezionare Avvia valutazione o Apri dashboard di valutazione nella sezione Avvio rapido del riquadro di modernizzazione di GitHub Copilot.
  2. Selezionare Valutazione personalizzata.
  3. Configurare le proprietà di valutazione come descritto nella sezione seguente.
  4. Selezionare Esegui per avviare la valutazione.

Screenshot di Visual Studio Code che mostra il riquadro Valutazione della modernizzazione di GitHub Copilot con il pulsante Valutazione personalizzata evidenziato.

Screenshot di Visual Studio Code che mostra il riquadro Valutazione della modernizzazione di GitHub Copilot con le proprietà di Valutazione personalizzata.

Proprietà di configurazione

Il modulo di configurazione della valutazione personalizzata è costituito da impostazioni generali e impostazioni specifiche del dominio. Il modulo visualizza le impostazioni specifiche del dominio in base ai domini di valutazione selezionati.

Generale: Domini di valutazione

Selezionare uno o più domini da includere nella valutazione. Il tempo di valutazione dipende dalla selezione del dominio e dalle dimensioni dell'app.

Dominio Description
Aggiornamento java Identificare gli stack di app obsoleti e ottenere raccomandazioni per l'aggiornamento.
Idoneità al cloud Valutare l'idoneità dell'app per Azure, con linee guida per la migrazione pratica.
sicurezza Analizzare il codice per individuare i problemi di sicurezza usando le linee guida ISO 5055, con correzioni consigliate.

Generale: Copertura analisi

Selezionare la valutazione da analizzare.

Value Description
Solo problema Analizzare il codice sorgente per rilevare i problemi.
Problemi e tecnologie Analizzare il codice sorgente per rilevare i problemi e identificare le tecnologie usate.
Problemi, tecnologie e dipendenze Analizzare il codice sorgente per rilevare i problemi, identificare le tecnologie usate e mappare le dipendenze.

Aggiornamento Java: runtime di destinazione

Il modulo visualizza questa impostazione quando si seleziona il dominio di aggiornamento Java . Selezionare un JDK di destinazione per analizzare le dipendenze e lo stack di app obsoleto.

Value Description
OpenJDK 21 Procedure consigliate per la migrazione a OpenJDK 21. (consigliato)
OpenJDK 17 Procedure consigliate per la migrazione a OpenJDK 17.
OpenJDK 11 Procedure consigliate per la migrazione a OpenJDK 11.

Idoneità al cloud: Servizi di calcolo di destinazione

Il modulo visualizza questa impostazione quando si seleziona il dominio Cloud Readiness . Selezionare i servizi di calcolo di Azure di destinazione per eseguire la migrazione dell'applicazione. Scegliere più destinazioni se non si è deciso quale usare. È quindi possibile confrontare le destinazioni nel report di valutazione.

Value Description
Servizio app di Azure Procedure consigliate per la distribuzione di un'app nel servizio app di Azure.
Servizio Azure Kubernetes (AKS) Procedure consigliate per la distribuzione di un'app nel servizio Azure Kubernetes.
App Azure Container (ACA) Procedure consigliate per la distribuzione di un'app in App Azure Container.

Idoneità cloud: sistema operativo di destinazione

Il modulo visualizza questa impostazione quando si seleziona il dominio Cloud Readiness . Selezionare Sistemi operativi di destinazione in cui eseguire le app.

Value Description
Linux Procedure consigliate per la migrazione delle applicazioni alla piattaforma Linux.
Windows Procedure consigliate per la migrazione delle applicazioni alla piattaforma Windows.

Idoneità al cloud: containerizzazione

Il modulo visualizza questa impostazione quando si seleziona il dominio Cloud Readiness . Abilitare per analizzare i problemi che devono essere risolti per inserire in contenitori l'app.

Value Description
Abilitare la containerizzazione Procedure consigliate per la containerizzazione delle applicazioni.

Esempi

Gli esempi seguenti descrivono alcuni scenari di configurazione comuni:

  • Esempio: si vuole eseguire la migrazione delle app al servizio Azure Kubernetes come contenitori Linux e si vuole comprendere quali problemi devono essere risolti. Usare la configurazione seguente:

    • Domini di valutazione: selezionare Idoneità cloud
    • Copertura dell'analisi: selezionare solo problema
    • Servizi di calcolo di destinazione: selezionare il servizio Azure Kubernetes
    • Sistema operativo di destinazione: selezionare Linux
    • Containerizzazione: selezionare Abilita containerizzazione
  • Esempio due: si vuole eseguire la migrazione delle app in Linux del servizio app e si vuole comprendere quali problemi devono essere risolti. Usare la configurazione seguente:

    • Domini di valutazione: selezionare Idoneità cloud
    • Copertura dell'analisi: selezionare solo problema
    • Servizi di calcolo di destinazione: selezionare Servizio app di Azure
    • Sistema operativo di destinazione: selezionare Linux
  • Esempio tre: Si vuole modernizzare le app in JDK 21 e si vuole comprendere quali problemi devono essere risolti. Usare la configurazione seguente:

    • Domini di valutazione: selezionare Aggiornamento Java
    • Copertura dell'analisi: selezionare solo problema
    • Runtime di destinazione: selezionare OpenJDK 21

Al termine della valutazione, lo strumento genera un nuovo report e lo aggiunge all'elenco di report. Il dashboard interattivo viene aperto automaticamente, fornendo risultati di analisi completi. Dopo aver configurato più destinazioni di servizio di Azure, è possibile passare facilmente da una destinazione all'altra per confrontare gli approcci di migrazione e visualizzare raccomandazioni specifiche del servizio.

Screenshot di Visual Studio Code che mostra il dashboard di valutazione della modernizzazione di GitHub Copilot con le opzioni di selezione della destinazione del servizio di Azure.

Interpretare il report di valutazione

Il report di valutazione fornisce risultati di analisi completi che consentono di comprendere l'idoneità dell'applicazione per la migrazione e la modernizzazione di Azure. Questa sezione illustra la struttura del report e consente di interpretare i risultati in modo da poter prendere decisioni sulla migrazione informate.

Panoramica della struttura del report

Il report di valutazione è costituito da diverse sezioni chiave:

  • Informazioni sull'applicazione: informazioni di base sull'applicazione, tra cui versione Java, framework, strumenti di compilazione e struttura del progetto.
  • Riepilogo dei problemi: panoramica dei problemi di migrazione classificati per dominio con percentuali di criticità.
  • Analisi dettagliata: il report dettagliato è organizzato nelle quattro sottosezioni seguenti.
    • Problemi: fornisce un riepilogo conciso di tutti i problemi che richiedono attenzione.
    • Dipendenze: visualizza tutte le dipendenze in pacchetto Java trovate all'interno dell'applicazione.
    • Tecnologie: visualizza tutte le librerie incorporate raggruppate per funzionalità, in modo da poter visualizzare rapidamente le tecnologie usate nell'applicazione.
    • Informazioni dettagliate: visualizza i dettagli e le informazioni del file per comprendere le tecnologie rilevate.

Screenshot di Visual Studio Code che mostra il dashboard del report di valutazione della modernizzazione di GitHub Copilot.

Problemi

Accedere a questa parte selezionando la scheda Problemi . Questa scheda fornisce un elenco categorizzato di problemi per vari aspetti di Preparazione cloud, Aggiornamento Java e Sicurezza che è necessario risolvere per eseguire correttamente la migrazione dell'applicazione ad Azure. Le tabelle seguenti descrivono i valori dominio e criticità :

Dominio Description
Aggiornamento java Identificare gli stack di app obsoleti e ottenere raccomandazioni per l'aggiornamento.
Idoneità al cloud Valutare l'idoneità dell'app per Azure, con linee guida per la migrazione pratica.
sicurezza Analizzare il codice per individuare i problemi di sicurezza usando le linee guida ISO 5055, con correzioni consigliate.
Criticità Description
Obbligatorio Problemi che è necessario risolvere per la migrazione ad Azure.
Potenziale Problemi che potrebbero influire sulla migrazione e che richiedono una revisione.
Facoltativo Problemi a basso impatto. La correzione è consigliata, ma facoltativa.

Screenshot di Visual Studio Code che mostra l'elenco dei problemi di valutazione della modernizzazione di GitHub Copilot.

Per altre informazioni, espandere ogni problema segnalato selezionando il titolo. Il rapporto fornisce le informazioni seguenti:

  • Elenco di file in cui si sono verificati gli eventi imprevisti, insieme al numero di righe di codice interessate. Se il file è un file di origine Java, selezionando il numero di riga del file si indirizza al report di origine corrispondente.
  • Descrizione dettagliata del problema. Questa descrizione descrive il problema, fornisce eventuali soluzioni note e fa riferimento alla documentazione di supporto relativa al problema o alla risoluzione.

Screenshot di Visual Studio Code che mostra i dettagli del problema relativo alla valutazione della modernizzazione di GitHub Copilot.

Dipendenze

Accedere a questa parte selezionando la scheda Dipendenze . Questa scheda visualizza tutte le dipendenze in pacchetto Java presenti nell'applicazione.

Screenshot di Visual Studio Code che mostra l'elenco delle dipendenze del report sulla valutazione della modernizzazione di GitHub Copilot.

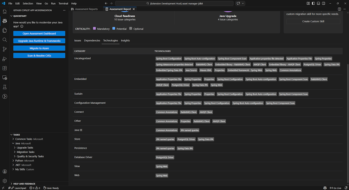
Tecnologie

Per accedere a questa parte, selezionare la scheda Tecnologie . Questa scheda elenca le occorrenze delle tecnologie, raggruppate per funzione, nell'applicazione analizzata. Questo report offre una panoramica delle tecnologie disponibili nell'applicazione ed è progettato per facilitare la comprensione rapida dello scopo di ogni applicazione.

Screenshot di Visual Studio Code che mostra l'elenco delle tecnologie per la valutazione della modernizzazione di GitHub Copilot.

Insights

Accedere a questa parte selezionando la scheda Informazioni dettagliate . Vengono visualizzati i dettagli e le informazioni dei file per comprendere le tecnologie rilevate.

Screenshot di Visual Studio Code che mostra l'elenco di informazioni dettagliate sulla valutazione della modernizzazione di GitHub Copilot.

Gestire i report di valutazione

Una gestione efficace dei report consente la collaborazione, mantiene la cronologia delle valutazioni e si integra con i flussi di lavoro esistenti. Ogni esecuzione della valutazione genera un report indipendente nell'elenco dei report ed è possibile importare, esportare o eliminare singoli report in base alle esigenze.

Importare il report di valutazione

Oltre a eseguire la valutazione direttamente nella modernizzazione di GitHub Copilot, è anche possibile importare report di valutazione. I report possono provenire dai risultati dell'interfaccia della riga di comando di AppCAT , ad esempio report.json, un report esportato per la modernizzazione di GitHub Copilot o un file di contesto dell'app da Dr. Migrate.

Per importare un report di valutazione nella modernizzazione di GitHub Copilot, selezionare Importa nella pagina dei report di valutazione oppure premere CTRL+MAIUSC+P e quindi cercare il report di valutazione dell'importazione.

Screenshot di Visual Studio Code che mostra l'interfaccia di importazione del report di importazione della valutazione della modernizzazione di GitHub Copilot.

Esportare il report di valutazione

Nel dashboard di valutazione è possibile visualizzare i problemi rilevati dalla valutazione e scegliere la soluzione di migrazione per determinare la decisione. È possibile esportare il report e condividerlo con altri utenti. Se si esporta il report, gli altri utenti non devono eseguire la valutazione autonomamente e possono importare il report e visualizzare direttamente la decisione di valutazione e migrazione.

Per esportare un report di valutazione dalla modernizzazione di GitHub Copilot, selezionare il pulsante ... (altre azioni) nel report di destinazione nell'elenco dei report e quindi selezionare Esporta.

Screenshot di Visual Studio Code che mostra le opzioni e l'interfaccia di esportazione del report di valutazione della modernizzazione di GitHub Copilot.

Eliminare il report di valutazione

Se non è più necessario un report, è possibile eliminarlo dall'elenco di report.

Per rimuovere un report di valutazione, selezionare il pulsante ... (altre azioni) nel report di destinazione nell'elenco di report e quindi selezionare Elimina.

Screenshot di Visual Studio Code che mostra la modernizzazione di GitHub Copilot eliminare un report di valutazione.

Configurare prima di eseguire la valutazione

Prima di eseguire la valutazione, configurarla selezionando Configura valutazione nel riquadro Valutazione della modernizzazione di GitHub Copilot.

Screenshot che mostra il riquadro Valutazione della modernizzazione di GitHub Copilot con il pulsante Configura valutazione evidenziato.

Proprietà di configurazione

Attualmente, è possibile configurare le targetproprietà , capability, ose mode per la valutazione.

Per impostazione predefinita, la valutazione viene eseguita con il servizio Azure Kubernetes, il servizio app di Azure e le app azure Container (ACA) come destinazioni del servizio.

  • target: il servizio di calcolo di Azure in cui eseguire le app. Scegliere più destinazioni se non si è deciso quale usare. È quindi possibile confrontare le destinazioni nel report di valutazione.

    Value Description
    azure-aks Procedure consigliate per la distribuzione di un'app nel servizio Azure Kubernetes.
    azure-appservice Procedure consigliate per la distribuzione di un'app nel servizio app di Azure.
    azure-container-apps Procedure consigliate per la distribuzione di un'app in App Azure Container.
  • capability: la tecnologia di destinazione per modernizzare le app.

    Value Description
    containerization Procedure consigliate per la containerizzazione delle applicazioni.
    openjdk11 Procedure consigliate per la migrazione a OpenJDK 11.
    openjdk17 Procedure consigliate per la migrazione a OpenJDK 17.
    openjdk21 Procedure consigliate per la migrazione a OpenJDK 21.
  • os: sistema operativo di destinazione in cui eseguire le app.

    Value Description
    linux Procedure consigliate per la migrazione delle applicazioni alla piattaforma Linux.
    windows Procedure consigliate per la migrazione delle applicazioni alla piattaforma Windows.
  • mode: modalità di analisi.

    Value Description
    issue-only Analizzare il codice sorgente per rilevare solo i problemi.
    source-only Analizzare il codice sorgente per rilevare sia i problemi che le tecnologie usate.
    full Analizzare il codice sorgente per rilevare sia i problemi che le tecnologie usate e elencare le dipendenze.

Esempi

Gli esempi seguenti descrivono alcune configurazioni:

  • Esempio: si vuole eseguire la migrazione delle app al servizio Azure Kubernetes come contenitori Linux e si vuole comprendere quali problemi devono essere risolti. Usare la configurazione seguente:

    appcat:
    - target:
        - azure-aks
      os:
        - linux
      mode: issue-only
    
  • Esempio due: si vuole eseguire la migrazione delle app in Linux del servizio app e si vuole comprendere quali problemi devono essere risolti. Usare la configurazione seguente:

    appcat:
    - target:
        - azure-appservice
      os:
        - linux
      mode: issue-only
    
  • Esempio tre: si vuole modernizzare le app in JDK21 e comprendere quali problemi devono essere risolti. Usare la configurazione seguente:

    appcat:
    - capability:
        - openjdk21
      mode: issue-only
    

Dopo l'esecuzione di una valutazione, lo strumento apre automaticamente il dashboard interattivo, che fornisce risultati di analisi completi.

Interpretare il report di valutazione

Il report di valutazione fornisce risultati di analisi completi che consentono di comprendere l'idoneità dell'applicazione per la migrazione e la modernizzazione di Azure. Questa sezione illustra la struttura del report e consente di interpretare i risultati per prendere decisioni informate sulla migrazione.

Panoramica della struttura del report

Il report di valutazione è costituito da diverse sezioni chiave:

  • Informazioni sull'applicazione: informazioni di base sull'applicazione, tra cui versione Java, framework, strumenti di compilazione, struttura del progetto e servizio di Azure di destinazione.
  • Riepilogo dei problemi: panoramica dei problemi di migrazione classificati per dominio con percentuali di criticità.
  • Analisi dettagliata: il report dettagliato è organizzato nelle quattro sottosezioni seguenti.
    • Problemi: fornisce un riepilogo conciso di tutti i problemi che richiedono attenzione.
    • Dipendenze: visualizza tutte le dipendenze in pacchetto Java trovate all'interno dell'applicazione.
    • Tecnologie: visualizza tutte le librerie incorporate raggruppate per funzionalità, consentendo di visualizzare rapidamente le tecnologie usate nell'applicazione.
    • Informazioni dettagliate: visualizza i dettagli e le informazioni del file per comprendere le tecnologie rilevate.

Screenshot che mostra il dashboard del report di valutazione della modernizzazione di GitHub Copilot.

Problemi

Accedere a questa parte selezionando la scheda Problemi . Questa scheda fornisce un elenco categorizzato di problemi per vari aspetti dell'idoneità del cloud e dell'aggiornamento Java che è necessario risolvere per eseguire correttamente la migrazione dell'applicazione ad Azure. Le tabelle seguenti descrivono i valori dominio e criticità :

Dominio Description
Idoneità al cloud Valuta le dipendenze delle app per suggerire i servizi di Azure e garantire l'idoneità nativa del cloud.
Aggiornamento java Identifica i problemi relativi a JDK e framework per l'aggiornamento della versione.
Criticità Description
Obbligatorio Problemi che è necessario risolvere per la migrazione ad Azure.
Potenziale Problemi che potrebbero influire sulla migrazione e che richiedono una revisione.
Facoltativo Problemi a basso impatto. La correzione è consigliata, ma facoltativa.

Screenshot che mostra l'elenco dei problemi di valutazione della valutazione della modernizzazione di GitHub Copilot.

Per altre informazioni, espandere ogni problema segnalato selezionando il titolo. Il rapporto fornisce le informazioni seguenti:

  • Elenco di file in cui si sono verificati gli eventi imprevisti, insieme al numero di righe di codice interessate. Se il file è un file di origine Java, selezionando il numero di riga del file si indirizza al report di origine corrispondente.
  • Descrizione dettagliata del problema. Questa descrizione descrive il problema, fornisce eventuali soluzioni note e fa riferimento alla documentazione di supporto relativa al problema o alla risoluzione.

Screenshot che mostra il dettaglio del problema relativo al problema di valutazione della modernizzazione di GitHub Copilot.

Dipendenze

Accedere a questa parte selezionando la scheda Dipendenze . Questa scheda visualizza tutte le dipendenze in pacchetto Java presenti nell'applicazione.

Screenshot che mostra l'elenco delle dipendenze dei report di valutazione della modernizzazione di GitHub Copilot.

Tecnologie

Per accedere a questa parte, selezionare la scheda Tecnologie . Questa scheda elenca le occorrenze delle tecnologie, raggruppate per funzione, nell'applicazione analizzata. Questo report offre una panoramica delle tecnologie disponibili nell'applicazione ed è progettato per facilitare la comprensione rapida dello scopo di ogni applicazione.

Screenshot che mostra l'elenco delle tecnologie per la valutazione della modernizzazione di GitHub Copilot.

Insights

Accedere a questa parte selezionando la scheda Informazioni dettagliate . Visualizza i dettagli e le informazioni del file per comprendere le tecnologie rilevate.

Screenshot che mostra l'elenco di informazioni dettagliate sulla valutazione della modernizzazione di GitHub Copilot.

Eliminare il report di valutazione

Se non si vuole più il report, è possibile eliminarlo.

Per rimuovere un report di valutazione, fare clic con il pulsante destro del mouse su Report di valutazione e quindi scegliere Elimina.

Screenshot che mostra l'eliminazione di un report di valutazione per la modernizzazione di GitHub Copilot.

Passo successivo

Guida introduttiva: Creare e applicare competenze personalizzate