Werken met evaluatie: Uitgebreide handleiding voor toepassingsevaluatie met GitHub Copilot Modernization voor Java

In deze uitgebreide handleiding worden geavanceerde evaluatiemogelijkheden in GitHub Copilot-modernisering behandeld, zodat u de waarde van uw evaluatieproces voor toepassingsmodernisatie kunt maximaliseren.

Toepassingsevaluatie is een kritieke eerste stap in uw moderniseringstraject. In dit artikel wordt de volledige evaluatiewerkstroom behandeld om u te helpen effectief te werken met evaluatierapporten, evaluaties te configureren voor verschillende scenario's en evaluatiegegevens te beheren tijdens uw moderniseringsproces.

Tot de belangrijkste mogelijkheden behoren:

  • Meerdere rapporten per uitvoering: elke evaluatieuitvoering genereert een onafhankelijk rapport. U kunt eerdere rapporten openen vanuit de lijst met rapporten, zodat u de evaluatiegeschiedenis kunt bijhouden en resultaten in de loop van de tijd kunt vergelijken.
  • Twee evaluatievermeldingen voor verschillende doeleinden: De modernisering van GitHub Copilot biedt twee manieren om een evaluatie te starten:
    • Aanbevolen evaluatie: start snel een evaluatie door een keuze te maken uit aanbevolen domeinen zonder handmatige configuratie.
    • Aangepaste evaluatie: configureer specifieke evaluatie-eigenschappen om de analyse aan te passen aan uw exacte behoeften.

Aanbevolen evaluatie biedt een gestroomlijnde manier om een evaluatie te starten zonder handmatige configuratie. Deze aanpak is ideaal als u snel de gereedheid van uw toepassing wilt evalueren voor algemene migratiescenario's.

Als u een aanbevolen evaluatie wilt uitvoeren, gebruikt u de volgende stappen:

  1. Selecteer Evaluatie starten of Evaluatiedashboard openen in de sectie QUICKSTART van het deelvenster GitHub Copilot-modernisering.
  2. Selecteer Aanbevolen evaluatie.
  3. Selecteer de domeinen die u wilt evalueren in de lijst met aanbevolen opties. Elk domein vertegenwoordigt een algemeen migratiescenario met vooraf geconfigureerde instellingen.
  4. Selecteer OK om de evaluatie te starten.

Schermopname van Visual Studio Code met de gitHub Copilot-moderniseringsinterface voor aanbevolen evaluatie met domeinselectieopties.

Nadat de evaluatie is voltooid, genereert het proces een nieuw rapport en voegt het toe aan de lijst met rapporten. U kunt het rapport bekijken door het te selecteren in de lijst.

Aangepaste evaluatie

Met aangepaste evaluatie kunt u de evaluatieanalyse aanpassen aan uw specifieke migratiebehoeften. Gebruik deze benadering wanneer u gedetailleerde controle over de evaluatieconfiguratie nodig hebt.

Gebruik de volgende stappen om een aangepaste evaluatie te configureren en uit te voeren:

  1. Selecteer Evaluatie starten of Evaluatiedashboard openen in de sectie QUICKSTART van het deelvenster GitHub Copilot-modernisering.
  2. Selecteer Aangepaste evaluatie.
  3. Configureer de evaluatie-eigenschappen zoals beschreven in de volgende sectie.
  4. Selecteer Uitvoeren om de evaluatie te starten.

Schermopname van Visual Studio Code met het deelvenster GitHub Copilot-moderniseringsevaluatie met de knop Aangepaste evaluatie gemarkeerd.

Schermopname van Visual Studio Code met het deelvenster GitHub Copilot-moderniseringsevaluatie met de eigenschappen aangepaste evaluatie.

Configuratie-eigenschappen

Het configuratieformulier voor aangepaste evaluatie bestaat uit algemene instellingen en domeinspecifieke instellingen. In het formulier worden de domeinspecifieke instellingen weergegeven op basis van de evaluatiedomeinen die u selecteert.

Algemeen: Evaluatiedomeinen

Selecteer een of meer domeinen die u wilt opnemen in de evaluatie. De evaluatietijd is afhankelijk van domeinselectie en app-grootte.

Domein Description
Java-upgrade Identificeer verouderde app-stacks en ontvang aanbevelingen voor upgrades.
Gereedheid voor de cloud Beoordeel de gereedheid van uw app voor Azure, met praktische migratierichtlijnen.
Security Scan uw code op beveiligingsproblemen met behulp van ISO 5055-richtlijnen, met aanbevolen oplossingen.

Algemeen: Analysedekking

Selecteer wat de evaluatie moet analyseren.

Waarde Description
Alleen probleem Analyseer de broncode om problemen te detecteren.
Problemen en technologieën Analyseer de broncode om problemen te detecteren en gebruikte technologieën te identificeren.
Problemen, technologieën en afhankelijkheden Analyseer de broncode om problemen te detecteren, gebruikte technologieën te identificeren en afhankelijkheden toe te wijzen.

Java-upgrade: Doelruntime

In het formulier wordt deze instelling weergegeven wanneer u het Java Upgrade-domein selecteert. Selecteer een doel-JDK om afhankelijkheden en verouderde app-stack te analyseren.

Waarde Description
OpenJDK 21 Aanbevolen procedures voor migratie naar OpenJDK 21. (aanbevolen)
OpenJDK 17 Aanbevolen procedures voor migratie naar OpenJDK 17.
OpenJDK 11 Aanbevolen procedures voor migratie naar OpenJDK 11.

Gereedheid voor de cloud: Doel-computeservices

In het formulier wordt deze instelling weergegeven wanneer u het domein Cloudgereedheid selecteert. Selecteer Doel-Azure Compute-services om uw toepassing te migreren. Kies meerdere doelen als u niet hebt besloten welke doelen u wilt gebruiken. Vervolgens kunt u de doelen in het evaluatierapport vergelijken.

Waarde Description
Azure App Service Aanbevolen procedures voor het implementeren van een app in Azure-app Service.
Azure Kubernetes Service (AKS) Aanbevolen procedures voor het implementeren van een app in Azure Kubernetes Service.
Azure Container Apps (ACA) Aanbevolen procedures voor het implementeren van een app in Azure Container Apps.

Gereedheid voor de cloud: doelbesturingssysteem

In het formulier wordt deze instelling weergegeven wanneer u het domein Cloudgereedheid selecteert. Selecteer doelbesturingssystemen waarop u de apps wilt uitvoeren.

Waarde Description
Linux Aanbevolen procedures voor het migreren van toepassingen naar het Linux-platform.
Windows Aanbevolen procedures voor het migreren van toepassingen naar het Windows-platform.

Cloudgereedheid: Containerisatie

In het formulier wordt deze instelling weergegeven wanneer u het domein Cloudgereedheid selecteert. Schakel dit in om problemen te analyseren die moeten worden opgelost om uw app te containeriseren.

Waarde Description
Containerisatie inschakelen Aanbevolen procedures voor het containeriseren van toepassingen.

Voorbeelden

In de volgende voorbeelden worden enkele veelvoorkomende configuratiescenario's beschreven:

  • Voorbeeld: U wilt uw apps als Linux-containers migreren naar AKS en wilt weten welke problemen moeten worden opgelost. Gebruik de volgende configuratie:

    • Evaluatiedomeinen: Cloudgereedheid selecteren
    • Analysedekking: alleen probleem selecteren
    • Doel-computeservices: Azure Kubernetes Service (AKS) selecteren
    • Doelbesturingssysteem: Linux selecteren
    • Containerisatie: Containerisatie inschakelen selecteren
  • Voorbeeld twee: u wilt uw apps migreren naar App Service Linux en wilt weten welke problemen moeten worden opgelost. Gebruik de volgende configuratie:

    • Evaluatiedomeinen: Cloudgereedheid selecteren
    • Analysedekking: alleen probleem selecteren
    • Doel-computeservices: Azure App Service selecteren
    • Doelbesturingssysteem: Linux selecteren
  • Voorbeeld drie: U wilt uw apps moderniseren naar JDK 21 en wilt weten welke problemen moeten worden opgelost. Gebruik de volgende configuratie:

    • Evaluatiedomeinen: Java-upgrade selecteren
    • Analysedekking: alleen probleem selecteren
    • Doelruntime: OpenJDK 21 selecteren

Nadat het hulpprogramma de evaluatie heeft voltooid, wordt er een nieuw rapport gegenereerd en toegevoegd aan de lijst met rapporten. Het interactieve dashboard wordt automatisch geopend, met uitgebreide analyseresultaten. Nadat u meerdere Azure-servicedoelen hebt geconfigureerd, kunt u er eenvoudig tussen schakelen om migratiemethoden te vergelijken en servicespecifieke aanbevelingen weer te geven.

Schermopname van Visual Studio Code met het GitHub Copilot-evaluatiedashboard voor modernisering met opties voor doelselectie van De Azure-service.

Het evaluatierapport interpreteren

Het evaluatierapport biedt uitgebreide analyseresultaten om inzicht te hebben in de gereedheid van uw toepassing voor Azure-migratie en -modernisering. Deze sectie begeleidt u door de rapportstructuur en helpt u bij het interpreteren van de bevindingen, zodat u weloverwogen migratiebeslissingen kunt nemen.

Overzicht van rapportstructuur

Het evaluatierapport bestaat uit verschillende belangrijke secties:

  • Toepassingsgegevens: basisinformatie over uw toepassing, waaronder Java-versie, frameworks, buildhulpprogramma's en projectstructuur.
  • Overzicht van problemen: Overzicht van migratieproblemen die zijn gecategoriseerd op domein met kritieke percentages.
  • Gedetailleerde analyse: Het gedetailleerde rapport is ingedeeld in de volgende vier subsecties.
    • Problemen: Biedt een beknopt overzicht van alle problemen die aandacht vereisen.
    • Afhankelijkheden: geeft alle java-verpakte afhankelijkheden weer die in de toepassing zijn gevonden.
    • Technologieën: Geeft alle ingesloten bibliotheken weer gegroepeerd op functionaliteit, zodat u snel de technologieën kunt bekijken die in de toepassing worden gebruikt.
    • Inzichten: geeft bestandsgegevens en informatie weer om inzicht te krijgen in de gedetecteerde technologieën.

Schermopname van Visual Studio Code met het dashboard van het GitHub Copilot-evaluatierapport voor modernisering.

Issues

Open dit onderdeel door het tabblad Problemen te selecteren. Dit tabblad bevat een gecategoriseerde lijst met problemen voor verschillende aspecten van cloudgereedheid, Java-upgrade en beveiliging die u moet oplossen om de toepassing naar Azure te migreren. In de volgende tabellen worden de waarden voor domein en kritiek beschreven:

Domein Description
Java-upgrade Identificeer verouderde app-stacks en ontvang aanbevelingen voor upgrades.
Gereedheid voor de cloud Beoordeel de gereedheid van uw app voor Azure, met praktische migratierichtlijnen.
Security Scan uw code op beveiligingsproblemen met behulp van ISO 5055-richtlijnen, met aanbevolen oplossingen.
Kritiek Description
Verplicht Problemen die u moet oplossen voor migratie naar Azure.
Potentieel Problemen die van invloed kunnen zijn op de migratie en die moeten worden beoordeeld.
Optioneel Problemen met lage impact. Het is raadzaam om ze te herstellen, maar is optioneel.

Schermopname van Visual Studio Code met de lijst met problemen met het gitHub Copilot-evaluatierapport voor modernisering.

Vouw voor meer informatie elk gerapporteerd probleem uit door de titel te selecteren. Dit rapport bevat de volgende informatie:

  • Een lijst met bestanden waarin de incidenten zich hebben voorgedaan, samen met het aantal coderegels dat is beïnvloed. Als het bestand een Java-bronbestand is, wordt u door het nummer van de bestandsregel naar het bijbehorende bronrapport te leiden.
  • Een gedetailleerde beschrijving van het probleem. Deze beschrijving bevat een overzicht van het probleem, bevat bekende oplossingen en verwijst naar ondersteunende documentatie met betrekking tot het probleem of de oplossing.

Schermopname van Visual Studio Code met details van het probleem met de gitHub Copilot-moderniseringsevaluatie.

Afhankelijkheden

Open dit onderdeel door het tabblad Afhankelijkheden te selecteren. Op dit tabblad worden alle java-verpakte afhankelijkheden weergegeven die in de toepassing zijn gevonden.

Schermopname van Visual Studio Code met de afhankelijkheidslijst van het GitHub Copilot-evaluatierapport voor modernisering.

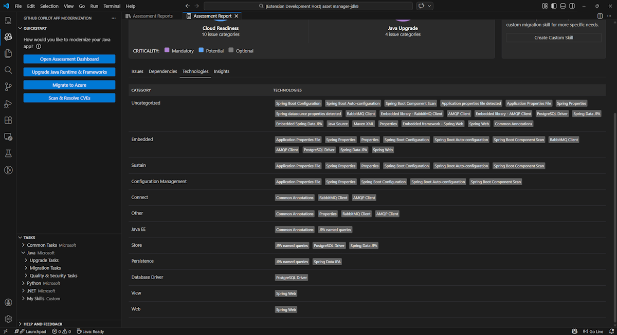
Technologieën

Open dit onderdeel door het tabblad Technologieën te selecteren. Dit tabblad bevat de exemplaren van technologieën, gegroepeerd op functie, in de geanalyseerde toepassing. Dit rapport bevat een overzicht van de technologieën in de toepassing en is ontworpen om u te helpen snel inzicht te krijgen in het doel van elke toepassing.

Schermopname van Visual Studio Code met de rapporttechnologielijst gitHub Copilot-moderniseringsevaluatie.

Insights

Open dit onderdeel door het tabblad Inzichten te selecteren. Er worden bestandsgegevens en -informatie weergegeven om inzicht te krijgen in de gedetecteerde technologieën.

Schermopname van Visual Studio Code met de inzichtenlijst voor het rapport van de GitHub Copilot-moderniseringsevaluatie.

Evaluatierapporten uitvoeren

Effectief rapportbeheer maakt samenwerking mogelijk, onderhoudt de evaluatiegeschiedenis en integreert met bestaande werkstromen. Elke evaluatieuitvoering genereert een onafhankelijk rapport in de rapportlijst en u kunt afzonderlijke rapporten desgewenst importeren, exporteren of verwijderen.

Evaluatierapport importeren

Naast het rechtstreeks uitvoeren van de evaluatie in GitHub Copilot-modernisering, kunt u ook evaluatierapporten importeren. De rapporten kunnen afkomstig zijn van AppCAT CLI-resultaten, zoals report.jsoneen geëxporteerd GitHub Copilot-rapport of een app-contextbestand van Dr. Migrate.

Als u een evaluatierapport wilt importeren in De modernisering van GitHub Copilot, selecteert u Importeren op de pagina evaluatierapporten of drukt u op Ctrl+Shift+P en zoekt u vervolgens naar het importevaluatierapport.

Schermopname van Visual Studio Code met de importinterface van het GitHub Copilot Copilot-evaluatierapport.

Evaluatierapport exporteren

In het evaluatiedashboard kunt u de problemen bekijken die zijn gedetecteerd door de evaluatie en de migratieoplossing kiezen om de beslissing te bepalen. U kunt het rapport exporteren en met anderen delen. Als u het rapport exporteert, hoeven anderen geen evaluatie zelf uit te voeren en kunnen ze het rapport importeren en de evaluatie en migratiebeslissing rechtstreeks bekijken.

Als u een evaluatierapport wilt exporteren vanuit GitHub Copilot-modernisering, selecteert u de knop ... (meer acties) in het doelrapport in de lijst met rapporten en selecteert u Vervolgens Exporteren.

Schermopname van Visual Studio Code met de exportopties en interface van het GitHub Copilot Copilot-evaluatierapport.

Evaluatierapport verwijderen

Als u een rapport niet meer nodig hebt, kunt u het verwijderen uit de lijst met rapporten.

Als u een evaluatierapport wilt verwijderen, selecteert u de knop ... (meer acties) in het doelrapport in de lijst met rapporten en selecteert u Vervolgens Verwijderen.

Schermopname van Visual Studio Code waarin de modernisering van GitHub Copilot wordt weergegeven, verwijdert een evaluatierapport.

Configureren voordat evaluatie wordt uitgevoerd

Voordat u de evaluatie uitvoert, configureert u deze door Evaluatie configureren te selecteren in het deelvenster Moderniseringsevaluatie van GitHub Copilot.

Schermopname van het deelvenster Moderniseringsevaluatie van GitHub Copilot met de knop Evaluatie configureren gemarkeerd.

Configuratie-eigenschappen

Op dit moment kunt u de targeteigenschappen , capabilityen osmode eigenschappen voor de evaluatie configureren.

De evaluatie wordt standaard uitgevoerd met Azure Kubernetes Service (AKS), Azure App Service en Azure Container Apps (ACA) als servicedoelen.

  • target: de Azure Compute-service waarop de apps moeten worden uitgevoerd. Kies meerdere doelen als u niet hebt besloten welke doelen u wilt gebruiken. Vervolgens kunt u de doelen in het evaluatierapport vergelijken.

    Waarde Description
    azure-aks Aanbevolen procedures voor het implementeren van een app in Azure Kubernetes Service.
    azure-appservice Aanbevolen procedures voor het implementeren van een app in Azure-app Service.
    azure-container-apps Aanbevolen procedures voor het implementeren van een app in Azure Container Apps.
  • capability: de doeltechnologie voor het moderniseren van de apps.

    Waarde Description
    containerization Aanbevolen procedures voor het containeriseren van toepassingen.
    openjdk11 Aanbevolen procedures voor migratie naar OpenJDK 11.
    openjdk17 Aanbevolen procedures voor migratie naar OpenJDK 17.
    openjdk21 Aanbevolen procedures voor migratie naar OpenJDK 21.
  • os: het doelbesturingssysteem waarop de apps moeten worden uitgevoerd.

    Waarde Description
    linux Aanbevolen procedures voor het migreren van toepassingen naar het Linux-platform.
    windows Aanbevolen procedures voor het migreren van toepassingen naar het Windows-platform.
  • mode: de analysemodus.

    Waarde Description
    issue-only Analyseer de broncode om alleen problemen te detecteren.
    source-only Analyseer de broncode om problemen en gebruikte technologieën te detecteren.
    full Analyseer de broncode om problemen en gebruikte technologieën te detecteren en afhankelijkheden weer te geven.

Voorbeelden

In de volgende voorbeelden worden enkele configuraties beschreven:

  • Voorbeeld: U wilt uw apps als Linux-containers migreren naar AKS en wilt weten welke problemen moeten worden opgelost. Gebruik de volgende configuratie:

    appcat:
    - target:
        - azure-aks
      os:
        - linux
      mode: issue-only
    
  • Voorbeeld twee: u wilt uw apps migreren naar App Service Linux en wilt weten welke problemen moeten worden opgelost. Gebruik de volgende configuratie:

    appcat:
    - target:
        - azure-appservice
      os:
        - linux
      mode: issue-only
    
  • Voorbeeld drie: U wilt uw apps moderniseren naar JDK21 en wilt weten welke problemen moeten worden opgelost. Gebruik de volgende configuratie:

    appcat:
    - capability:
        - openjdk21
      mode: issue-only
    

Nadat het hulpprogramma een evaluatie heeft uitgevoerd, wordt automatisch het interactieve dashboard geopend, dat uitgebreide analyseresultaten biedt.

Het evaluatierapport interpreteren

Het evaluatierapport biedt uitgebreide analyseresultaten om inzicht te hebben in de gereedheid van uw toepassing voor Azure-migratie en -modernisering. Deze sectie begeleidt u door de rapportstructuur en helpt u bij het interpreteren van de bevindingen om weloverwogen migratiebeslissingen te nemen.

Overzicht van rapportstructuur

Het evaluatierapport bestaat uit verschillende belangrijke secties:

  • Toepassingsgegevens: basisinformatie over uw toepassing, waaronder Java-versie, frameworks, buildhulpprogramma's, projectstructuur en doelservice van Azure.
  • Overzicht van problemen: Overzicht van migratieproblemen die zijn gecategoriseerd op domein met kritieke percentages.
  • Gedetailleerde analyse: Het gedetailleerde rapport is ingedeeld in de volgende vier subsecties.
    • Problemen: Biedt een beknopt overzicht van alle problemen die aandacht vereisen.
    • Afhankelijkheden: geeft alle java-verpakte afhankelijkheden weer die in de toepassing zijn gevonden.
    • Technologieën: Geeft alle ingesloten bibliotheken weer die zijn gegroepeerd op functionaliteit, zodat u snel de technologieën kunt bekijken die in de toepassing worden gebruikt.
    • Inzichten: geeft bestandsgegevens en informatie weer om inzicht te krijgen in de gedetecteerde technologieën.

Schermopname van het dashboard van het GitHub Copilot-evaluatierapport voor modernisering.

Issues

Open dit onderdeel door het tabblad Problemen te selecteren. Dit tabblad bevat een gecategoriseerde lijst met problemen voor verschillende aspecten van cloudgereedheid en Java-upgrade die u moet oplossen om de toepassing naar Azure te migreren. In de volgende tabellen worden de waarden voor domein en kritiek beschreven:

Domein Description
Gereedheid voor de cloud Evalueert app-afhankelijkheden om Azure-services voor te stellen en cloudeigen gereedheid te garanderen.
Java-upgrade Identificeert JDK- en frameworkproblemen voor versie-upgrade.
Kritiek Description
Verplicht Problemen die u moet oplossen voor migratie naar Azure.
Potentieel Problemen die van invloed kunnen zijn op de migratie en die moeten worden beoordeeld.
Optioneel Problemen met lage impact. Het is raadzaam om ze te herstellen, maar is optioneel.

Schermopname van de lijst met problemen met het gitHub Copilot-evaluatierapport voor modernisering.

Vouw voor meer informatie elk gerapporteerd probleem uit door de titel te selecteren. Dit rapport bevat de volgende informatie:

  • Een lijst met bestanden waarin de incidenten zich hebben voorgedaan, samen met het aantal coderegels dat is beïnvloed. Als het bestand een Java-bronbestand is, wordt u door het nummer van de bestandsregel naar het bijbehorende bronrapport te leiden.
  • Een gedetailleerde beschrijving van het probleem. Deze beschrijving bevat een overzicht van het probleem, bevat bekende oplossingen en verwijst naar ondersteunende documentatie met betrekking tot het probleem of de oplossing.

Schermopname van de details van het probleem met het rapport over de moderniseringsevaluatie van GitHub Copilot.

Afhankelijkheden

Open dit onderdeel door het tabblad Afhankelijkheden te selecteren. Op dit tabblad worden alle java-verpakte afhankelijkheden weergegeven die in de toepassing zijn gevonden.

Schermopname van de afhankelijkheidslijst van het GitHub Copilot-evaluatierapport voor modernisering.

Technologieën

Open dit onderdeel door het tabblad Technologieën te selecteren. Dit tabblad bevat de exemplaren van technologieën, gegroepeerd op functie, in de geanalyseerde toepassing. Dit rapport bevat een overzicht van de technologieën in de toepassing en is ontworpen om u te helpen snel inzicht te krijgen in het doel van elke toepassing.

Schermopname van de technologielijst voor de moderniseringsevaluatie van GitHub Copilot.

Insights

Open dit onderdeel door het tabblad Inzichten te selecteren. Geeft bestandsgegevens en informatie weer om inzicht te krijgen in de gedetecteerde technologieën.

Schermopname van de overzichtsoverzichten van het gitHub Copilot Copilot-evaluatierapport.

Evaluatierapport verwijderen

Als u het rapport niet meer wilt, kunt u het verwijderen.

Als u een evaluatierapport wilt verwijderen, klikt u met de rechtermuisknop op Evaluatierapport en selecteert u Verwijderen.

Schermopname van de modernisering van GitHub Copilot, een evaluatierapport verwijderen.

Volgende stap

Quickstart: uw eigen vaardigheden maken en toepassen